जून के पहले हफ्ते में, क्रिप्टोकरेन्सी बाजार ने तीन altcoins: ETH, FARTCOIN, और HYPE में व्हेल्स और संस्थागत निवेशकों की महत्वपूर्ण भागीदारी देखी।
ये बड़े पैमाने पर खरीद और बिक्री गतिविधियाँ इन कॉइन्स की वृद्धि क्षमता में विश्वास को दर्शाती हैं और बाजार के रुझानों पर महत्वपूर्ण प्रभाव डाल सकती हैं।
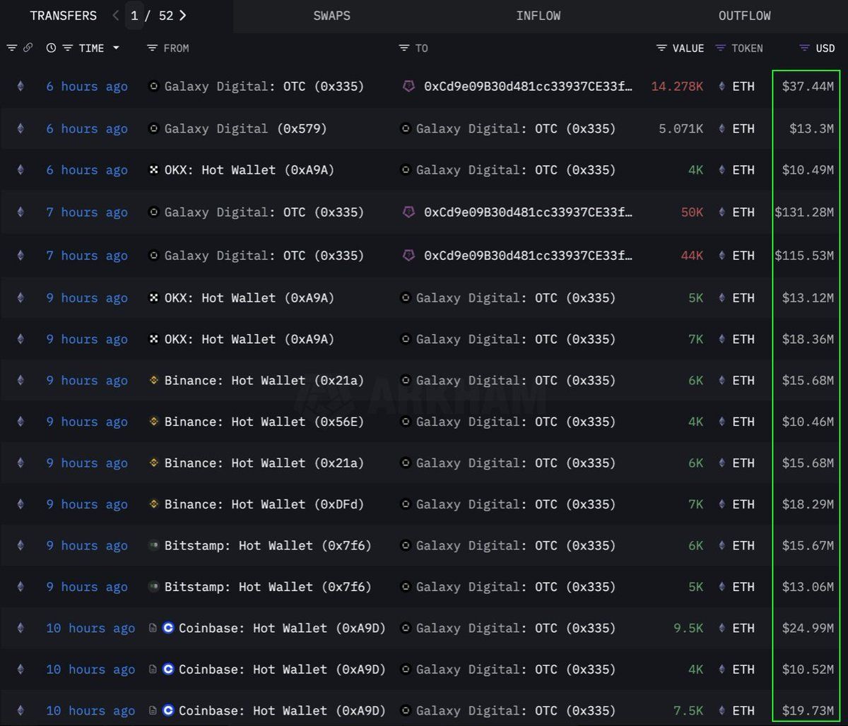
Ethereum (ETH)
Lookonchain के डेटा के अनुसार, एक संस्था या व्हेल ने 108,278 Ethereum (ETH) की बड़ी मात्रा में खरीदारी की, जो $283 मिलियन के बराबर है, एक OTC (ओवर-द-काउंटर) चैनल के माध्यम से। यह लेन-देन Galaxy Digital OTC वॉलेट द्वारा किया गया। इसने 12 घंटे पहले एक्सचेंज से 89,000 ETH (मूल्य $233.5 मिलियन) निकाले और 108,278 ETH को वॉलेट एड्रेस 0x0b26 पर ट्रांसफर किया।
वर्तमान में, इस वॉलेट में लगभग $365 मिलियन मूल्य की संपत्ति है। व्यापारी अक्सर ऐसी OTC लेन-देन का उपयोग करते हैं ताकि बाजार में महत्वपूर्ण अस्थिरता न हो।
यह इंगित करता है कि यह संस्था रणनीतिक रूप से ETH जमा कर रही है, संभवतः भविष्य में कीमत में वृद्धि की तैयारी कर रही है। इस कॉइन ने 2024 के बाद से अपनी सबसे मजबूत छह-सप्ताह की इनफ्लो स्ट्रीक देखी, जिसमें पिछले हफ्ते $286 मिलियन जोड़े गए, जो संस्थागत मांग में वृद्धि के बीच है।
लेखन के समय, ETH $2,637 पर ट्रेड कर रहा है, जो पिछले 24 घंटों में 1% ऊपर है। व्यापारी CryptoFaibik के अनुसार, ETH एक बहु-वर्षीय symmetrical त्रिकोण पैटर्न के भीतर चल रहा है जो 2021 की शुरुआत से विकसित हुआ है।
“$3,500 से ऊपर मासिक क्लोज़ बहु-वर्षीय त्रिकोण से ब्रेकआउट की पुष्टि करेगा,” CryptoFaibik ने शेयर किया।
Fartcoin (FARTCOIN)
FARTCOIN, एक मीम कॉइन जो Solana (SOL) प्लेटफॉर्म पर है, बड़े निवेशकों से काफी ध्यान आकर्षित कर रहा है। Lookonchain के डेटा के अनुसार, तीन व्हेल्स ने चार घंटे के भीतर 9.2 मिलियन FARTCOIN खरीदे, जिनकी कुल कीमत $9.5 मिलियन है।
ये ट्रांजेक्शन्स यह सुझाव देते हैं कि व्हेल्स का एक समूह FARTCOIN की निकट भविष्य में वृद्धि की संभावनाओं के प्रति काफी आशावादी है।
लेखन के समय, FARTCOIN $1.08 पर ट्रेड कर रहा है, जो पिछले 24 घंटों में 4.7% नीचे है। हालांकि, कुछ ट्रेडर्स इस मीम कॉइन की लॉन्ग-टर्म कीमत के प्रति काफी आशावादी बने हुए हैं।
Hyperliquid (HYPE)
HYPE, एक और उभरता हुआ altcoin, व्हेल्स के ध्यान से नहीं बच पाया है। OnchainLens के डेटा के अनुसार, एक व्हेल ने तीन दिनों में $6 मिलियन खर्च करके 170,000 से अधिक HYPE खरीदे। यह आक्रामक संग्रहण तब हो रहा है जब HYPE अभी तक प्रमुख एक्सचेंजों पर सूचीबद्ध नहीं हुआ है।
जैसा कि BeInCrypto द्वारा रिपोर्ट किया गया है, HYPE के मूल्य में हालिया उछाल का कारण James Wynn के Hyperliquid पर हाइप हो सकता है। बड़े निवेशकों की भागीदारी के साथ मिलकर, यह HYPE की लॉन्ग-टर्म संभावनाओं में मजबूत विश्वास को इंगित करता है। यह एक आगामी मूल्य उछाल का संकेत दे सकता है, खासकर जब इसे Binance US पर सूचीबद्ध किया जाएगा।
लेखन के समय, HYPE $36.59 पर ट्रेड कर रहा है, जो पिछले 24 घंटों में 1.7% नीचे है।
जून 2025 के पहले सप्ताह में ETH, FARTCOIN, और HYPE में व्हेल्स और संस्थागत निवेशकों की भागीदारी एक सकारात्मक संकेत है। यह क्रिप्टोकरेन्सी बाजार में मजबूत विश्वास को दर्शाता है। ये बड़े लेन-देन लॉन्ग-टर्म निवेश रणनीतियों को इंगित करते हैं और आगामी प्राइस वृद्धि के लिए उत्प्रेरक हो सकते हैं।





